
TS 監視ステータステンプレート
公式ダッシュボードレイアウト
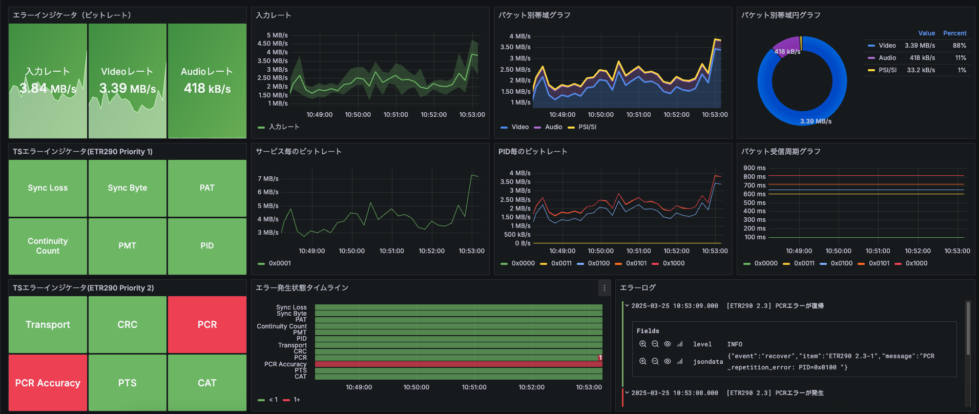
TS 監視のステータスのメトリクスを表示するダッシュボード。
T
Traffic Sim Co., Ltd.
Tip
このダッシュボードテンプレートは、TS監視機能が有効になっている場合のみ利用可能です。
TS監視機能をご利用になるには、TS監視ポイント(TSMONpt)の購入と TS監視を有効にする設定が必要です。
Note 入力ソースの指定方法
ダウンロードしたテンプレートのJSONファイルをテキストエディタで開きます。
文字列置き換え機能を利用して以下の文字列を、対象の入力ソースのIDに全て置換してください。
検索する文字列
{source_id}置換後の文字列
01234567-89ab-cdef-0123-456789abcdef入力ソースIDの確認方法
- 入力監視設定画面で確認できます。
- レイアウト編集画面で対象のソースを右クリックすると、IDをコピーできます。

Grafana ダッシュボードテンプレート(共通手順)
JSON ファイルは、詳細ページ上部の ダウンロード ボタンから取得できます。
以下では MediaHarbor 上の Grafana への インポート手順 をまとめています。データソースの追加やテンプレート固有の連携については、各テンプレートページの説明を参照してください。
Note テンプレートのインポート方法
- MediaHarbor の
システム設定>ダッシュボード設定から Grafana 管理画面にアクセスします。 - 左のメニューの
Dashboards>New>Importを選択します。

- ダウンロードしたテンプレートの JSON ファイルをドロップしてください。

- ダッシュボードの名前や利用するデータソースを選択し、インポートをクリックしてください。
- インポート後に必要なデータソースの追加や設定は、各テンプレートページの説明に従ってください。
