
HACOBE-CLOUD SRT 受信ステータステンプレート
公式ダッシュボードレイアウト
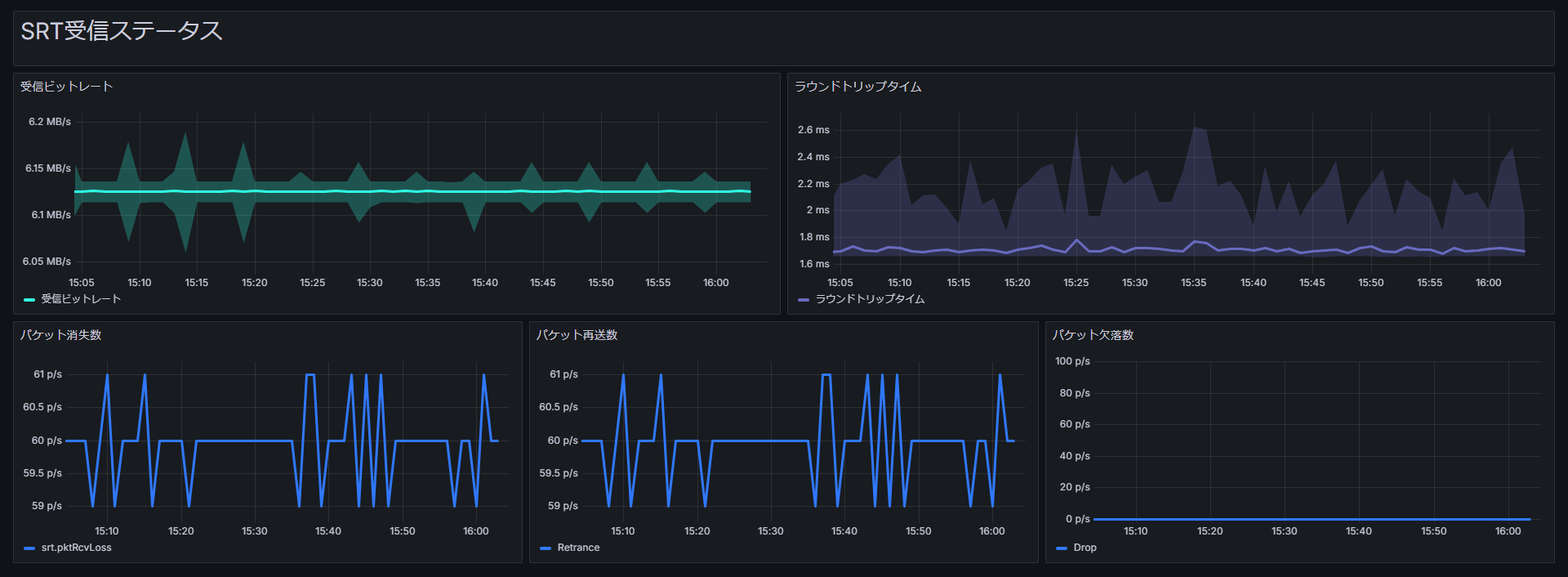
HACOBE-CLOUD で取得した SRT 受信ステータスのメトリクスを表示するダッシュボード。
T
Traffic Sim Co., Ltd.
Tip
このダッシュボードテンプレートは、HACOBE-CLOUD 連携が必要です。
CloudWatch データソースの追加や複数台環境の指定など、HACOBE-CLOUD 連携の手順は HACOBE-CLOUD TS ステータステンプレート のページを参照してください。

Grafana ダッシュボードテンプレート(共通手順)
JSON ファイルは、詳細ページ上部の ダウンロード ボタンから取得できます。
以下では MediaHarbor 上の Grafana への インポート手順 をまとめています。データソースの追加やテンプレート固有の連携については、各テンプレートページの説明を参照してください。
Note テンプレートのインポート方法
- MediaHarbor の
システム設定>ダッシュボード設定から Grafana 管理画面にアクセスします。 - 左のメニューの
Dashboards>New>Importを選択します。

- ダウンロードしたテンプレートの JSON ファイルをドロップしてください。

- ダッシュボードの名前や利用するデータソースを選択し、インポートをクリックしてください。
- インポート後に必要なデータソースの追加や設定は、各テンプレートページの説明に従ってください。


